- Applicable for UVS Manager 2.14.17+
- Prepare a CentOS 7 environment, here I'm using CentOS 7.8.2003.
A. Ambedded Prometheus
Since UVS 2.14.17, Ambedded has implemented the Prometheus and node exporters features.
Please go to the UVS menu "Settings" -> "Prometheus".

1. Turn on the Node & Ceph exporters.
Click the "OFF" buttons, and UVS will enable the service at a glance.
According to your IP addresses to the Mars400 Nodes. You could try the following ports for service checking.
Ceph Exporter, port 9182 on Ceph-mon nodes.
e.g. http://192.168.1.111:9182
Node Exporter, port 9100 on all nodes.
e.g. http://192.168.1.111:9100/

2. Create a Prometheus Server
Select a ceph-mon node then press the "Create Prometheus" button.
You'll see the information about the Prometheus in a moment.
Prometheus Server, port 9090 on the selected node.
e.g. http://192.168.1.111:9090/graph

Click the Prometheus URL link, and you can try to query the metrics from exporters.

B. Grafana
Ambedded doesn't implement the Grafana platform. But in the paragraph below, I'll show you how to read the Prometheus data from Grafana Dashboard.
1. Install the Grafana Server
You could download the Grafana RPM file from https://grafana.com/get, and install the package directly.
Here I'll add a Grafana repository, then let the "yum" system do the jobs.
$ vi /etc/yum.repos.d/grafana.repo $ cat /etc/yum.repos.d/grafana.repo [grafana] name=grafana baseurl=https://packages.grafana.com/oss/rpm repo_gpgcheck=1 enabled=1 gpgcheck=1 gpgkey=https://packages.grafana.com/gpg.key sslverify=1 sslcacert=/etc/pki/tls/certs/ca-bundle.crt $ yum install grafana -y

Enable the Grafana Server and set the firewalld.
$ systemctl start grafana-server $ systemctl enable grafana-server $ systemctl status grafana-server

$ firewall-cmd --zone=public --add-port=3000/tcp --permanent $ firewall-cmd --reload

The Grafana Server is ready. The default account is "admin/admin".

2. Add the data source and install a template dashboard.
2.1 Add the Prometheus Data Source
Go to the menu "Configuration" -> "Data Sources"
Press the "Add data source" button, then select "Prometheus"


Give it the basic information.
Name: <The name that you use to identify the Prometheus server>
URL: <The IP and port on the UVS page>

2.1 Import a Template Dashboard.
Go to the menu "Create" -> "Import"
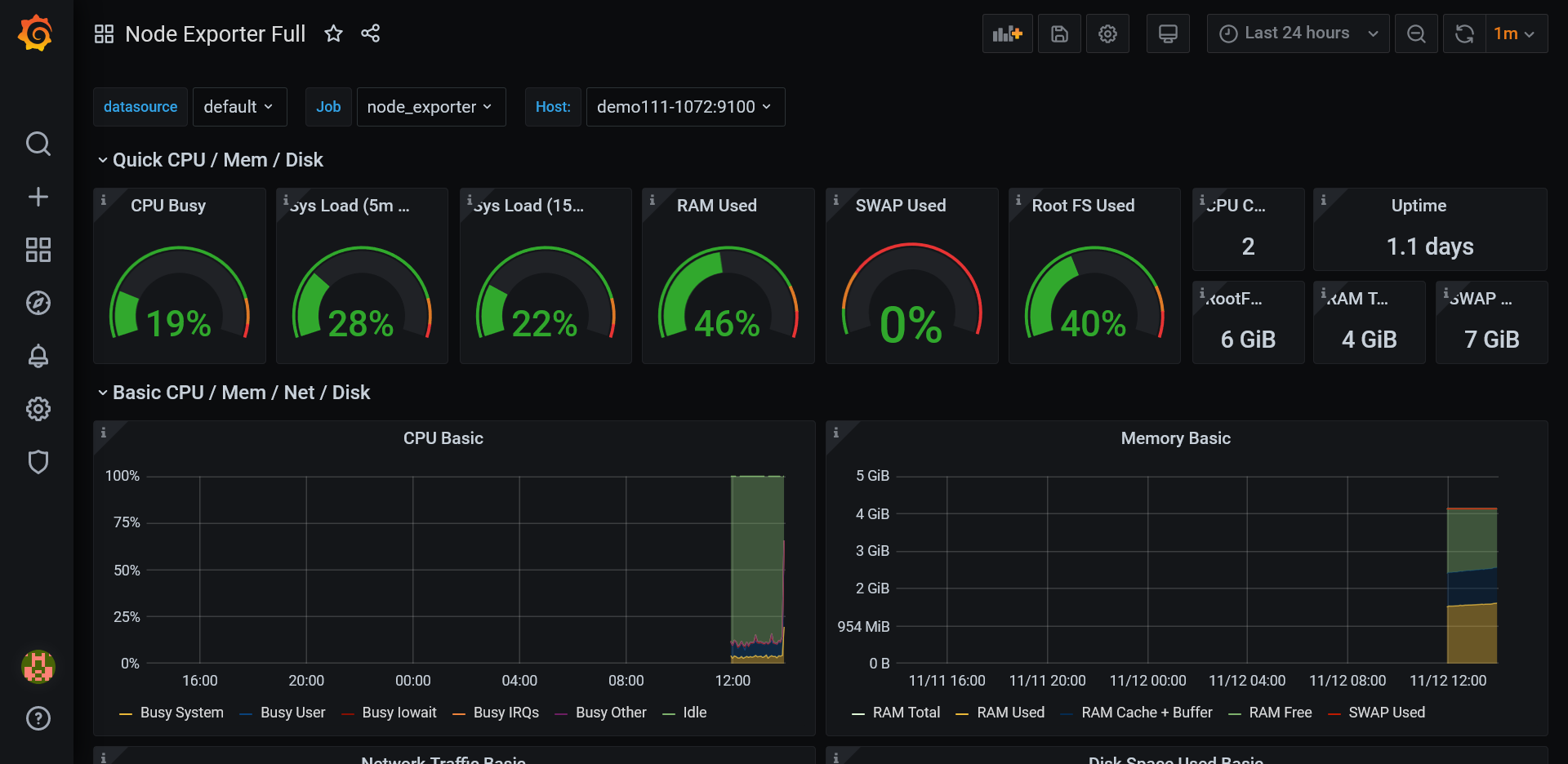
You could enter an ID, and the Grafana server will download the template for you. Don't forget to select a Prometheus Server.
For the UVS 2.14.17, we've tried the following IDs.
Node Exporter: 1860 & 8919
Ceph Exporter: 917
(If you're using the community ceph-mgr Prometheus plugin, please use id: 2842 for ceph )


The Results.

